Agence experte en TMA – Tierce Maintenance applicative

TMA : Un pilier essentiel pour des applications fiables et évolutives

Adoptez la TMA : garantissez la sécurité, la performance et l’évolution continue de vos applications.

Pourquoi

Pourquoi mettre en place une stratégie de TMA solide pour vos applications ?

Une Tierce Maintenance Applicative (TMA) bien pensée garantit la stabilité, la sécurité et l’évolution de vos applications, sans interruption.

En choisissant l’externalisation, vous bénéficiez d’une expertise dédiée, d’un support réactif et d’un pilotage optimisé de vos coûts.

Anticipation

Les 3 piliers de notre accompagnement TMA

  1. (1)

    Monitoring

    Nous déployons une surveillance continue sur vos applications pour anticiper et neutraliser les anomalies avant qu’elles n’affectent votre activité. Grâce à des outils de suivi en temps réel et des actions proactives, nous assurons performance, disponibilité et réactivité face aux incidents.

  2. (2)

    Tierce maintenance applicative

    Nous assurons la correction des anomalies, optimisons les performances et accompagnons l’évolution de vos applications. Grâce à notre équipe dédiée, nous mettons en place une maintenance continue et un support réactif pour garantir la stabilité et la pérennité de vos outils.

  3. (3)

    Tierce maintenance evolutive

    Nous faisons évoluer vos applications pour qu’elles s’adaptent aux nouveaux besoins et aux avancées technologiques. En développant des améliorations et des fonctionnalités sur mesure, nous vous accompagnons dans la croissance et la transformation de votre entreprise.

Engagement

Nos engagements TMA

(1)

Assurer la continuité et la fiabilité de votre application

La continuité de vos applications est essentielle pour garantir la performance et la stabilité de votre activité.

ggzg

(2)

Un support 24/7

Nous restons à vos côtés en permanence pour garantir une gestion fluide et efficace de vos applications tout au long de leur cycle de vie.

gyjtj

(3)

Garantir la sécurité de votre application

Une application fiable, c’est une application capable de résister aux menaces tout en assurant une continuité de service sans faille.

gghd

(4)

Optimiser vos coûts et vos ressources

Chez Hello Pomelo, nous savons que la gestion des applications représente un investissement, notamment en matière de compétences techniques et de support.

dfsfqf

(5)

Anticiper l’évolution et l’innovation

Nous faisons plus que maintenir vos applications, nous les faisons évoluer pour répondre aux défis métiers et technologiques de demain.

fsbcaargrqsd

Nous ne nous contentons pas d’intervenir lorsque survient un problème. Nous anticipons, optimisons, accompagnons avec une méthodologie éprouvée, des outils de pointe et l’expertise de nos équipes dédiées, pour vous garantir un service fiable et proactif.

Méthodologie

Une méthodologie éprouvée pour une gestion efficace et proactive

  • Un cadrage précis dès le départ

    Dès notre première collaboration, nous définissons avec vous un cadre d’intervention clair : niveaux de service, délais de réaction, indicateurs de performance. Cette transparence garantit une gestion fluide et maîtrisée de vos applications.

  • Un suivi structuré et un pilotage en continu

    Notre approche repose sur une surveillance proactive et une gestion rigoureuse des incidents. Grâce à un monitoring en temps réel et des reportings réguliers, nous identifions les axes d’amélioration et assurons une réactivité optimale.

  • Une TMA qui évolue avec vous

    Votre activité et vos besoins évoluent ? Notre accompagnement aussi. Nous ajustons nos interventions en fonction de vos priorités et des transformations de votre entreprise, pour vous assurer une TMA toujours alignée avec vos enjeux stratégiques.

Levier de performance

Avec notre méthodologie, la TMA ne se limite plus à corriger des anomalies. Elle devient un véritable atout pour garantir la stabilité, la sécurité et l’évolution de vos applications, sans impact sur votre activité.
Grâce à une veille technologique et un accompagnement stratégique, nous vous aidons à anticiper les changements, intégrer les évolutions technologiques et sécuriser votre environnement applicatif sur le long terme.

Bénéfices

Les bénéfices d’une stratégie TMA pour votre DSI

zafg

grarg

  • Accès à une expertise technique de haut niveau

  • Maitrise des couts et des ressources

  • Flexibilité et adaptation aux besoins spécifiques

  • Performance, fiabilité et continuité

  • Sécurité renforcée

  • Permettre la mise en œuvre d’innovations

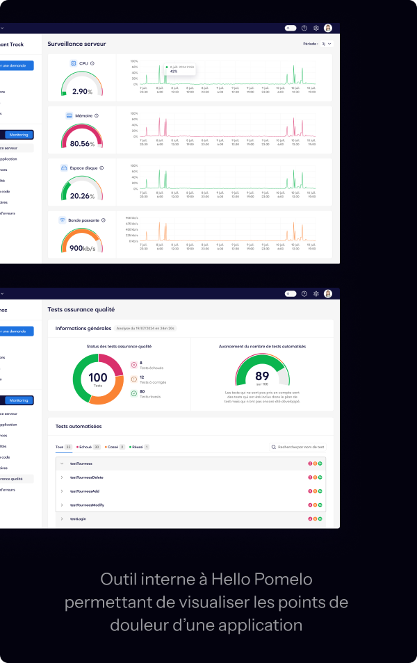
Découvrez nos technologies de Monitoring

Nous mettons en place une stratégie de surveillance proactive et en temps réel pour adopter une logique préventive. Ainsi, nous vous garantissons la performance et la disponibilité de vos applications.

Voir toutes nos technologies

Groupe Berto

Technologies

Digitalisation et automatisation

sites

41

logo groupe bertrand

Groupe Bertrand

Technologies

Data, E-commerce et Uniformisation : Les axes gagnants du Groupe Bertrand

collaborateurs

42000

Découvrez nos cas clients

Questions fréquentes

Vous n’avez pas trouvé de réponse à votre question ? Vous pouvez soumettre votre question à notre équipe contact@hello-pomelo.com

Gestion des personnalisations : Mes développements spécifiques sont-ils obsolètes ?

sqfvteg

Choix du déploiement : Quelle option est la plus adaptée ?

ezgzghthd